FCCU EOUT on fault

cancel
Showing results for 
Show  only  | Search instead for 
Did you mean: 

FCCU EOUT on fault

Jump to solution
1,768 Views
mikegly
Contributor I

Hello, I'm trying to test EOUT output on an MR-CANHUBK344 board.

Before calling eMcem_Init, the pulldown keeps FCCU_ERR0 at 0v, and the pull-up keeps FCCU_ERR1 at 3.3v.

If I set FCCU_CFG to 0x01000080 or 0x01000880 using eMcem_Init, EOUT behaves how I would expect:
1. FCCU_STAT starts at 0x10
2. ERR0 changes to 3.3v, and ERR1 changes to 0v
3. I call eMcem_Dcm_AssertSWFault(0)
4. I see that ERR0 changes to 0v, and ERR1 changes to 3.3v
5. I see that FCCU_STAT is now 0x2B (fault state)

But if I set FCCU_CFG to 0x01000280 or 0x01000A80, I do not see EOUT respond:
1. FCCU_STAT starts at 0x20
2. ERR0 stays at 0v, and ERR1 stays at 3.3v (no change, which is expected)
3. I call eMcem_Dcm_AssertSWFault(0)
4. I see that ERR0 and ERR1 do not change (I don't understand why)
5. I see that FCCU_STAT is now 0x1B (fault state)

What am I missing in the 0x01000280 or 0x01000A80 cases? I had expected ERR0 and ERR1 to change levels at the time of fault.

0 Kudos
Reply
1 Solution
1,399 Views
petervlna
NXP TechSupport
NXP TechSupport

Hello,

I spend some time on further testing, and the issue is in pin control in safe mode.

SIUL2. MSCR [SMC] - pins are not controlled in safe mode (fault state) if the SMC is not set to 1.

After I have set SMC = 1 the FCCU fault protocols propagate correctly on the EOUT pins.

petervlna_0-1746610217107.png

Let me know if it solves the issue.

Best regards,

Peter

View solution in original post

0 Kudos
Reply
11 Replies
1,400 Views
petervlna
NXP TechSupport
NXP TechSupport

Hello,

I spend some time on further testing, and the issue is in pin control in safe mode.

SIUL2. MSCR [SMC] - pins are not controlled in safe mode (fault state) if the SMC is not set to 1.

After I have set SMC = 1 the FCCU fault protocols propagate correctly on the EOUT pins.

petervlna_0-1746610217107.png

Let me know if it solves the issue.

Best regards,

Peter

0 Kudos
Reply
1,386 Views
mikegly
Contributor I

Thanks for the help Peter, this worked!

0 Kudos
Reply
1,473 Views
petervlna
NXP TechSupport
NXP TechSupport

Hello,

After measurements, I basically see the same behaviour as you.

I have escalated it to the safety team, to see if anything is missing. Note that I haven't used any driver, so I expect there is either something missing in my tests, or there is an issue.

I will feedback you as soon as I get any explanation.

Best regards,

Peter

0 Kudos
Reply
1,469 Views
mikegly
Contributor I

Thanks Peter. It looks like I'm seeing that the EOUT output is open drain when in the faulted state. And that seems to be the case whether OBE output buffers are enabled or disabled.

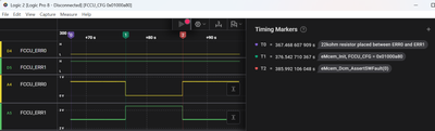
To test this, I put a 22Kohm resistor between ERR0 and ERR1. So that I would see voltages other than 0v and 3.3v any time the EOUT pins are hi-z. If you look at the red "2" timing marker in both of these screenshots, you'll see that ERR0 and ERR1 go to hi-z at fault. These screenshots have OBE=0. But I saw the same behavior after re-running the test with OBE=1.

In case my analog sampling was not fast enough to catch a brief push-pull edge, I also tried edge triggering (without the 22Kohm resistor). And I do not see an edge on fault.

I'm using the eMcem driver here.

FCCU_CFG 0x01000880.png

FCCU_CFG 0x01000a80.png

0 Kudos
Reply
1,454 Views
petervlna
NXP TechSupport
NXP TechSupport

Hello,

I have escalated it internally to see if application team can provide some insights here.

Best regards,

Peter

0 Kudos
Reply
1,720 Views
mikegly
Contributor I

Thanks Peter. It looks like ERR0 and ERR1 pins did not change between your Normal Mode and Fault Mode screenshots, similar to what I see. Why is this? Shouldn't they be changing? Or is there something missing with the configuration?

By the way, I am also doing these two things discussed in the previous support case #00696653 before testing. Were these also set for your measurements above?

1. SSS=1 setting for MSCR143 and MSCR144
2. Non-critical Fault-State EOUT Signaling Enable (EOUT_SIG_EN0 = 0x000000ff)

Thank you
Mike
0 Kudos
Reply
1,691 Views
petervlna
NXP TechSupport
NXP TechSupport

Hello,

Normal Mode and Fault Mode screenshots, similar to what I see. Why is this? Shouldn't they be changing? Or is there something missing with the configuration?

Yes, looks like I have posted twice the same screenshot.

The fault/config mode will have the same behavior (fault) on outputs. To measure this you will need a trigger on oscilloscope to catch the fault state as there is only small time window for fault. Alarm state. Once expired the FCCU or FOSU will reset the device and with it also the pins and config of FCCU.

1. SSS=1 setting for MSCR143 and MSCR144
2. Non-critical Fault-State EOUT Signaling Enable (EOUT_SIG_EN0 = 0x000000ff)

Yes, this is essential for EOUT signaling.

My configuration of FCCU can be seen on debugger screenshots. + the pins config.

Best regards,

Peter

 

0 Kudos
Reply
1,680 Views
mikegly
Contributor I

Thanks Peter. Maybe there are missing screenshots. In the two which include EOUT_SIG_E0, it is set to 0x00. And I don't see MSCR in any screenshots.

0 Kudos
Reply
1,642 Views
petervlna
NXP TechSupport
NXP TechSupport

Hello,

I have did the measurement once again.

 

2. Bi-stable protocol PS=0

Normal

petervlna_0-1746000937703.png

UPO006.bmp

aligned with Reference manual:

petervlna_2-1746001083915.png

Fault -same config as above but NCF_E enabled

UPO007.bmp

 

2. Bi-stable protocol PS=1

Normal

petervlna_3-1746001531384.png

UPO009.bmp

Fault -same config as above but NCF_E enabled

I am not able to catch the fault state on the scope.

3. Bi-stable protocol PS=0 and CM=1

I am not able to catch the fault state on the scope.

I will add measurement later when I find out what is the root cause.

Best regards,

Peter

 

 

0 Kudos
Reply
1,717 Views
mikegly
Contributor I

When in fault mode with EOUT enabled, does the FCCU set output on ERR0 and ERR1 with push-pull, or with open drain / hi-z?

0 Kudos
Reply
1,728 Views
petervlna
NXP TechSupport
NXP TechSupport

Hello,

I have did the measurements:

Here are the results:

1. BI-stable protocol PS=1

petervlna_0-1745827095774.png

UPO001.bmp

and measurement:

2. Bi-stable protocol PS=0

petervlna_1-1745827148499.png

and measurement

UPO002.bmp

 3. Bi-stable protocol PS=0 and SM=1

petervlna_3-1745827637773.png

petervlna_4-1745827644253.png

petervlna_2-1745827283781.png

normal mode

UPO003.bmp

Fault mode

UPO004.bmp

Best regards,

Peter

 

 

 

0 Kudos
Reply