FlexIO SPI Configuration without Chip Select and SDI

cancel
Showing results for 
Show  only  | Search instead for 
Did you mean: 

FlexIO SPI Configuration without Chip Select and SDI

703 Views
arun07
Contributor III

Hi All,

I am using MKE17Z256 micro-controller, and I have to communicate with an another chip over SPI, but without SDI and Chip Select Pin, which means I want to use FlexIO in SPI but without Chip Select and Serial Data Input. I took the FlexIO SPI example from the SDK, and removed the LSPI Slave related code to keep things simple, but I am facing a problem that data doesn't seems transmitted properly (my observation is data transmitted is correct, but there is some issue with the Clock line, probably Chip Select or SDI are not disabled and hence this is happening)

#include "fsl_debug_console.h"
#include "fsl_lpspi.h"
#include "fsl_flexio_spi.h"
#include "pin_mux.h"
#include "board.h"

#include "fsl_common.h"
/*******************************************************************************
 * Definitions
 ******************************************************************************/
/*Master related*/
#define TRANSFER_SIZE     5U    /*! Transfer dataSize */
#define TRANSFER_BAUDRATE 500000U /*! Transfer baudrate - 500k */

#define MASTER_FLEXIO_SPI_BASEADDR FLEXIO

#define FLEXIO_SPI_SOUT_PIN        4U
// #define FLEXIO_SPI_SIN_PIN         7U
#define FLEXIO_SPI_CLK_PIN         0U
// #define FLEXIO_SPI_PCS_PIN         6U

#define MASTER_FLEXIO_SPI_IRQ             FLEXIO_IRQn
#define MASTER_FLEXIO_SPI_CLOCK_NAME      kCLOCK_Flexio0
#define MASTER_FLEXIO_SPI_CLOCK_SOURCE    kCLOCK_IpSrcFircAsync
#define MASTER_FLEXIO_SPI_CLOCK_FREQUENCY CLOCK_GetIpFreq(MASTER_FLEXIO_SPI_CLOCK_NAME)

// Function Prototypes
void FLEXIO_SPI_MasterUserCallback(FLEXIO_SPI_Type *base,
                                   flexio_spi_master_handle_t *handle,
                                   status_t status,
                                   void *userData);

// Variables
uint8_t masterTxData[TRANSFER_SIZE] = {0U};
FLEXIO_SPI_Type spiDev;
flexio_spi_master_handle_t g_m_handle;
volatile bool isMasterTransferCompleted = false;

// Function Definitions
void FLEXIO_SPI_MasterUserCallback(FLEXIO_SPI_Type *base,
                                   flexio_spi_master_handle_t *handle,
                                   status_t status,
                                   void *userData)
{
  if (status == kStatus_Success)
  {
    __NOP();
  }
  isMasterTransferCompleted = true;
}

// Main Program
int main(void)
{
    BOARD_InitBootPins();
    BOARD_InitBootClocks();
    BOARD_InitDebugConsole();

    /*Set clock source for LPSPI and FlexIO*/
    CLOCK_SetIpSrc(MASTER_FLEXIO_SPI_CLOCK_NAME, MASTER_FLEXIO_SPI_CLOCK_SOURCE);

    uint32_t i;
    flexio_spi_master_config_t masterConfig;
    flexio_spi_transfer_t masterXfer;

    /* Master config */
    FLEXIO_SPI_MasterGetDefaultConfig(&masterConfig);
    masterConfig.baudRate_Bps = TRANSFER_BAUDRATE;

    spiDev.flexioBase      = MASTER_FLEXIO_SPI_BASEADDR;
    spiDev.SDOPinIndex     = FLEXIO_SPI_SOUT_PIN;
    // spiDev.SDIPinIndex     = FLEXIO_SPI_SIN_PIN;
    spiDev.SCKPinIndex     = FLEXIO_SPI_CLK_PIN;
    // spiDev.CSnPinIndex     = FLEXIO_SPI_PCS_PIN;
    spiDev.shifterIndex[0] = 0U;
    spiDev.shifterIndex[1] = 1U;
    spiDev.timerIndex[0]   = 0U;
    spiDev.timerIndex[1]   = 1U;

    FLEXIO_SPI_MasterInit(&spiDev, &masterConfig, MASTER_FLEXIO_SPI_CLOCK_FREQUENCY);
    /* Set up the transfer data */
    for (i = 0U; i < TRANSFER_SIZE; i++)
    {
      masterTxData[i] = i % 256U;
    }

    /* Set up master transfer */
    FLEXIO_SPI_MasterTransferCreateHandle(&spiDev, &g_m_handle, FLEXIO_SPI_MasterUserCallback, NULL);

    /*Start master transfer*/
    masterXfer.txData   = masterTxData;
    masterXfer.rxData   = NULL;
    masterXfer.dataSize = TRANSFER_SIZE;
    masterXfer.flags    = kFLEXIO_SPI_8bitMsb;

    isMasterTransferCompleted = false;

    FLEXIO_SPI_MasterTransferNonBlocking(&spiDev, &g_m_handle, &masterXfer);

    /* Wait slave received all data. */
    while (!(isMasterTransferCompleted))
    {
    }
    FLEXIO_SPI_MasterDeinit(&spiDev);

    while (1);
}

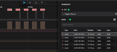
I transmitted 0x00, 0x01, 0x02, 0x03, 0x04, but as per Logic Analyzer I am getting 0x00, 0x00, 0x40, 0x40, 0x40, 0x30

arun07_0-1749204117011.png

If u see the logic analyzer window it seems that data is fine, but clock is the problem and due to which data is not decoded properly.

Since I used FlexIO-4 as SDO and FlexIO-0 as Clock, and as I did not configured Chip Select and SDI, so they will also becomes "0" means FlexIO-0 pin, and somehow this is causing the problem.

So, to solve this I did a workaround, I assigned SDI and Chip Select pin to some other FlexIO Pin i.e. 1 in this case. and then enabled these pins in code.

The change from the above code is as below.

#define FLEXIO_SPI_SOUT_PIN        4U
#define FLEXIO_SPI_CLK_PIN         0U
#define FLEXIO_SPI_SIN_PIN         1U   // dummy
#define FLEXIO_SPI_PCS_PIN         1U   // dummy


// and then below changes
    spiDev.flexioBase      = MASTER_FLEXIO_SPI_BASEADDR;
    spiDev.SDOPinIndex     = FLEXIO_SPI_SOUT_PIN;
    spiDev.SDIPinIndex     = FLEXIO_SPI_SIN_PIN;    // enabled with dummy FlexIO pin
    spiDev.SCKPinIndex     = FLEXIO_SPI_CLK_PIN;
    spiDev.CSnPinIndex     = FLEXIO_SPI_PCS_PIN;    // enabled with dummy FlexIO pin
    spiDev.shifterIndex[0] = 0U;
    spiDev.shifterIndex[1] = 1U;
    spiDev.timerIndex[0]   = 0U;
    spiDev.timerIndex[1]   = 1U;

And after these changes it started working, as can be seen below.

arun07_1-1749204637161.png

The problem is I don't have spare pins to be used like this, I assume there might be some other way also, but I am not able to understand properly how to achieve this using shifters and timers configuration.

I tried by removing these two lines but doesn't work.

    spiDev.shifterIndex[1] = 1U;
    spiDev.timerIndex[1]   = 1U;

I also tried setting shifter and timer configuration to disable the pin configuration for Chip Select, but nothing works "timerConfig.pinConfig = kFLEXIO_PinConfigOutputDisabled;"

Can someone please suggest, what is the correct way to setup this?

Labels (1)
0 Kudos
Reply
2 Replies

657 Views
arun07
Contributor III

Any suggestions ?

0 Kudos
Reply

437 Views
Pablo_Ramos
NXP Employee
NXP Employee

Hi,

The configuration we share on the Reference Manual for configuring FlexIO as SPI is made accordingly for the specification of SPI.

Also, because of synchronization delays, the setup time for the serial input data is 1.5 FLEXIO clock cycles. This means the maximum baud rate is divide by 4 of the FLEXIO clock frequency.

There may be other configurations for FlexIO that could fulfill your application; however, this configuration may be done on the customer's end.

Best Regards,
Pablo

0 Kudos
Reply